La integración de APM y datos de infraestructura le permite ver el estado de todo su sistema desde una sola página. En la página APM Summary puede monitor hosts, aplicaciones, eventos y actividad y usar el seguimiento de cambios integrado para comparar sus datos con cualquier implementación reciente. Desde una página puede responder a una alerta, identificar la causa raíz y resolver rápidamente cualquier impacto en el rendimiento del host.
Primero, este documento lo guiará a través del proceso de resolución de problemas de infraestructura con APM. Luego profundizará en algunas de las características clave de APM y monitoreo de infraestructura.
Integre APM y datos de infraestructura
Para que se integren y los datos de infraestructura, se debe cumplir todo lo siguiente:
El agente APM y el agente de infraestructura deben estar instalados en el mismo host.
Ambos agentes deben usar el mismo o usar clave de licencia de cuentas de la misma organización.
- Un usuario que vea la página APM Summary debe tener acceso a ambas cuentas si se utilizan claves de licencia separadas para APM y agente de infraestructura.
Deben utilizar el mismo nombre de host.
Para la aplicación alojada Kubernetes , también se requieren pasos de integración adicionales para vincular la aplicación instrumentada APMa Kubernetes .
Si la integración no funciona, consulte resolución de problemas de APM-infraestructura integración.
Responder a una alerta
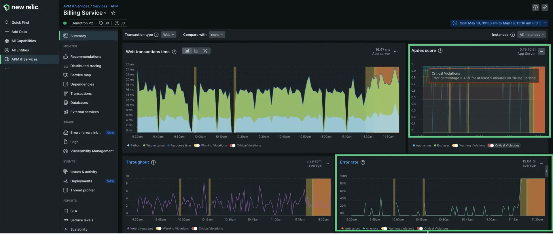
En este ejemplo, digamos que usted es el ingeniero responsable de la aplicación Billing Service y recibe una alerta que dice: "Porcentaje de error > 45 % durante al menos cinco minutos en Billing Service ".
Lo primero que va a hacer es ir a la aplicación
Billing Serviceen APM y abrir la página Summary para obtener una visión general de la salud de su sistema. Un puntaje Apdex alto, que es una medida de la satisfacción del usuario, puede indicar que hay un problema en su sistema. Aquí puede ver que el puntaje es .79 y ha activado un evento de alerta crítica.A continuación vas a comprobar tu tasa de errores. Aquí puedes ver que la tasa de errores ha llegado al 100%.
Según estos dos indicadores, sabes que tienes un problema. Ahora sólo te queda descubrir dónde y por qué.

Determine la fuente de sus errores
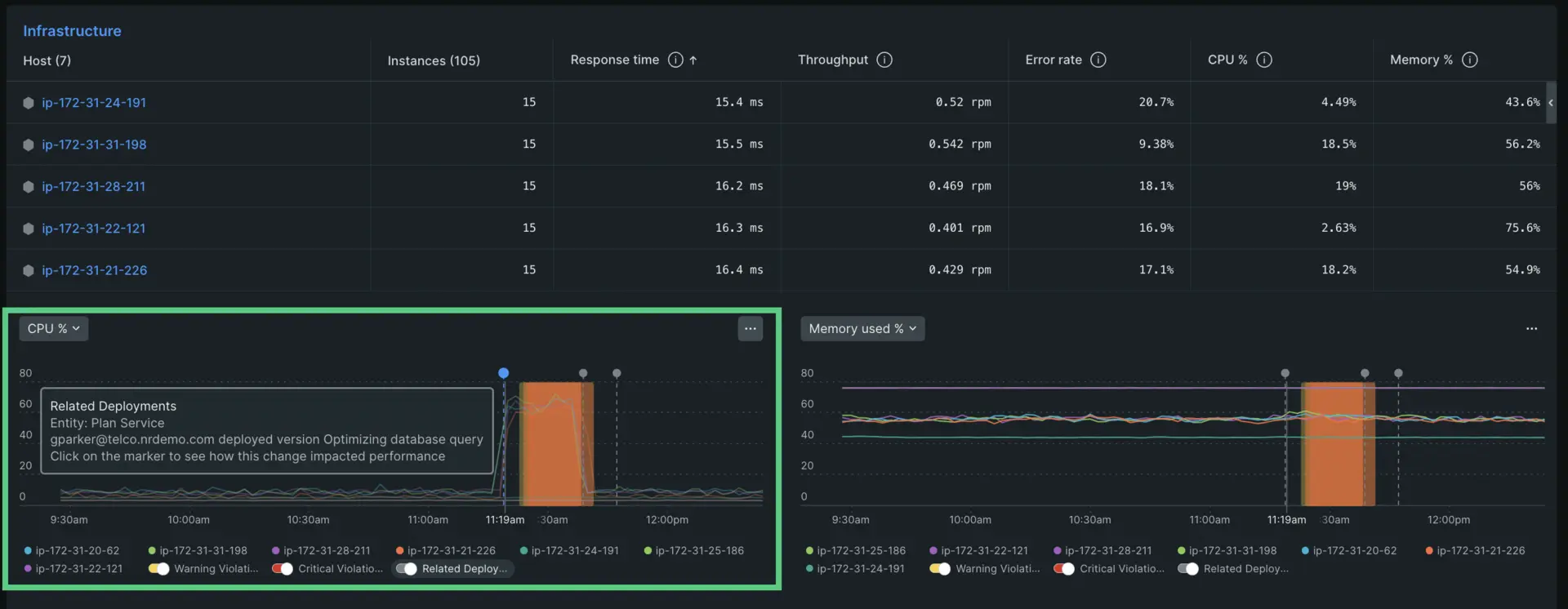
Desplácese hacia abajo hasta la sección Infrastructure de la página de resumen de APM. Aquí verá una tabla que enumera cada host conectado a la aplicación Billing Service y un registro de sus Response time, Throughput, Error rate, CPU%. y Memory %. Debajo del gráfico hay histogramas que resaltan dos de estas señales doradas. Las selecciones predeterminadas son CPU % y Memory % , pero también puede hacer clic en el menú desplegable en la parte superior izquierda y seleccionar una vista diferente.

Puede alternar entre diferentes señales doradas que desee inspeccionar.
Cuando observa el histograma de CPU, puede ver que el porcentaje de CPU para todos sus hosts se disparó alrededor de las 11:30 a. m. También puede ver que este cambio en la CPU ocurrió al mismo tiempo que un despliegue reciente. Si haces clic en el marcador de despliegue te dirá quién lanzó un cambio y qué implicó ese cambio.

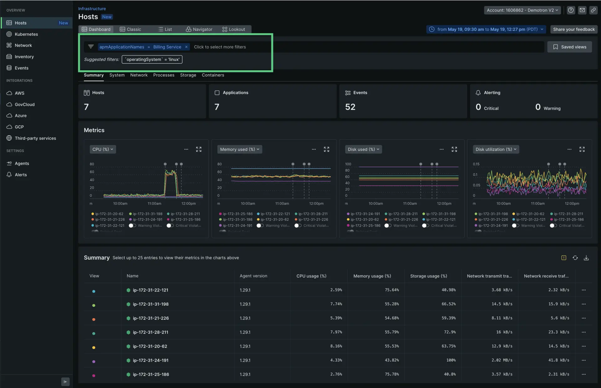
Profundice en un host específico
Ahora que sabe que una implementación reciente en su aplicación Billing Service provocó un pico de errores y eventos de alerta crítica de Apdex, es posible que desee examinar un host específico para obtener más claridad. Haga clic en el nombre del host que desea inspeccionar. Mostrará una barra lateral que importa toda la información relevante de la página Infrastructure. Esto le permite acceder a toda la información que necesita sobre su host y cualquier error de servicio sin salir del resto de sus datos.

Inspeccione su host sin salir de la página de resumen de APM.
Ahora que sabe cómo solucionar problemas con APM y el monitoreo de infraestructura, exploraremos cómo integrar APM y datos de infraestructura y ponerlos en práctica.
Ver el log de sus datos de infraestructura y APM
También puede reunir los datos de su registro y de la aplicación para que la resolución de problemas sea más fácil y rápida. Con el logs en el contexto, puede ver el mensaje de registro relacionado con sus errores y la traza directamente en UI de su aplicación. También puede ver el logs en el contexto de los datos de su infraestructura, como el clúster de Kubernetes. No es necesario cambiar a otra página de UI.
Filtrar por datos de la aplicación
Cuando sus datos y de infraestructura están vinculados, puede filtrar los datos del host mostrados buscando la aplicación específica que desea inspeccionar. En el caso anterior, querrás filtrar por Billing Service.

Datos APM en páginas UI de inventario y eventos
Cuando sus datos y de infraestructura están vinculados, puede ver y filtrar los datos de la aplicación en UI Inventory las Events páginas y de la de monitoreo de infraestructura.
Solucionar problemas de datos APM faltantes
La integración APM/infraestructura debería ocurrir automáticamente si tiene el agente y el agente de infraestructura instalados en los mismos hosts y usan el mismo o un par de claves de licencia de la misma organización y tienen el mismo nombre de conjunto de host.
Si no ve datos APM en monitoreo de infraestructura, consulte resolución de problemas.