• /
  • EnglishEspañolFrançais日本語한국어Português
  • EntrarComeçar agora

Group errors tab

The Group errors tab offers detailed information about error rates, count, and types of errors occurring within streaming video and ads. This enables you to pinpoint trouble spots and determine which issues to address first.

Error summary page

Errors list view

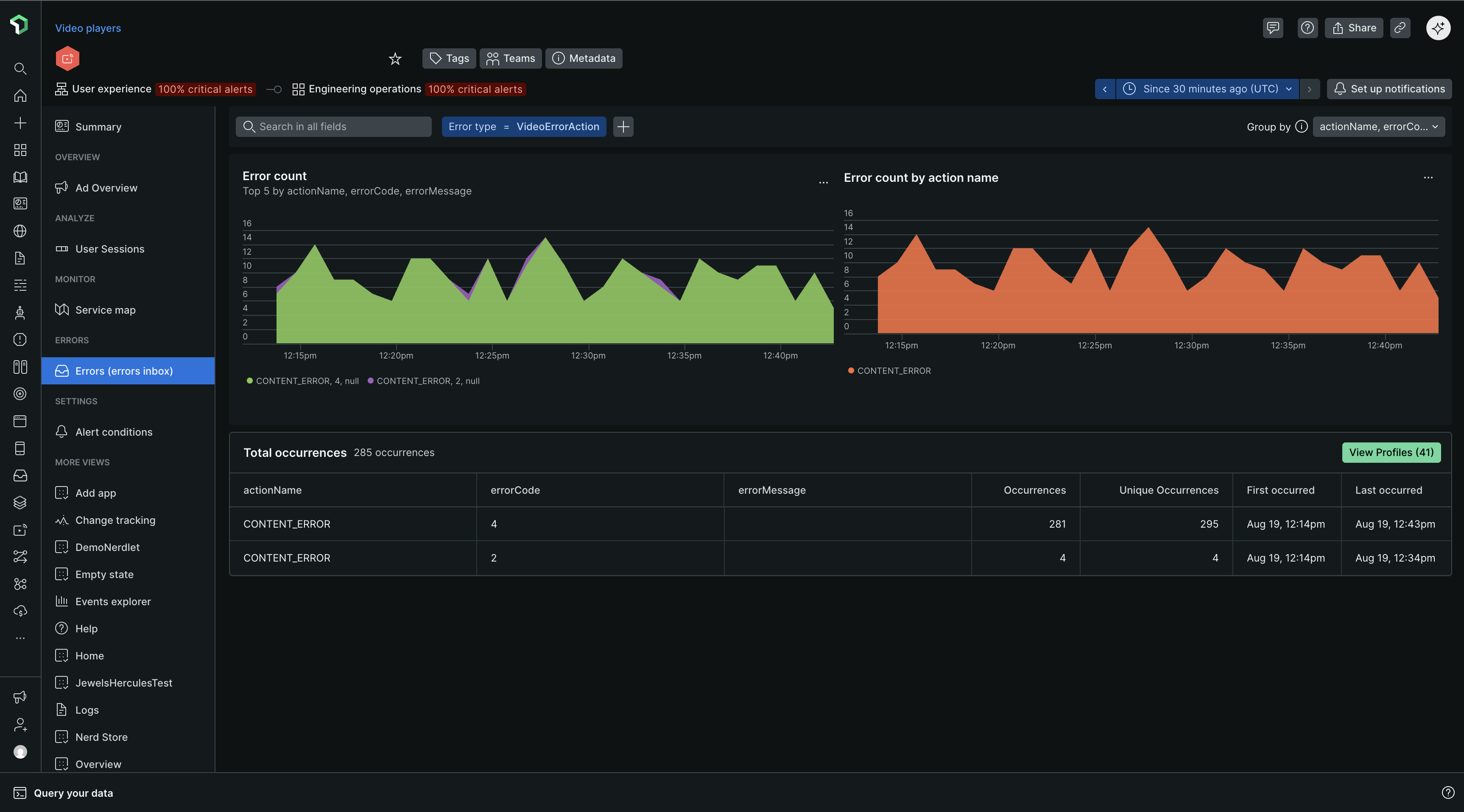
Begin by examining the page loads errors chart for a quick overview of any unusual spikes, dips, or patterns with errors in general.

Match any trends you observe on the top 5 errors chart with alerts that happened at the same time.

  • Dynamic grouping: By default, error occurrences are grouped according to the error message. You can modify the grouping criteria using any attribute, select up to five attributes simultaneously.

  • Filtering: Numerous New Relic customers implement custom attributes. Filtering on a specific custom attribute can be a quick way to cut through the noise of all error occurrences.

A screenshot depicting the error inbox for streaming media

Error profiles

A depiction of streaming error profiles in the UI

Error profiles assist in answering questions such as: which users appeared most frequently across all error events within the chosen time frame? Or which session occurred most often across all error events during the selected period?

Click View Profiles to expand into individual profiles.

A screenshot depicting the error profile for streaming media

Errors details view

This page displays detailed information for a specific error group, such as hosts causing an error spike.

Use the toggle in the upper right to navigate between error instances, including the first occurrence, the last occurrence, or any instance in between.

The Filtered fields at the top of the page show how the information was filtered and grouped. When you receive a permalink for a specific occurrence, review these fields to understand the context.

Occurrences tab

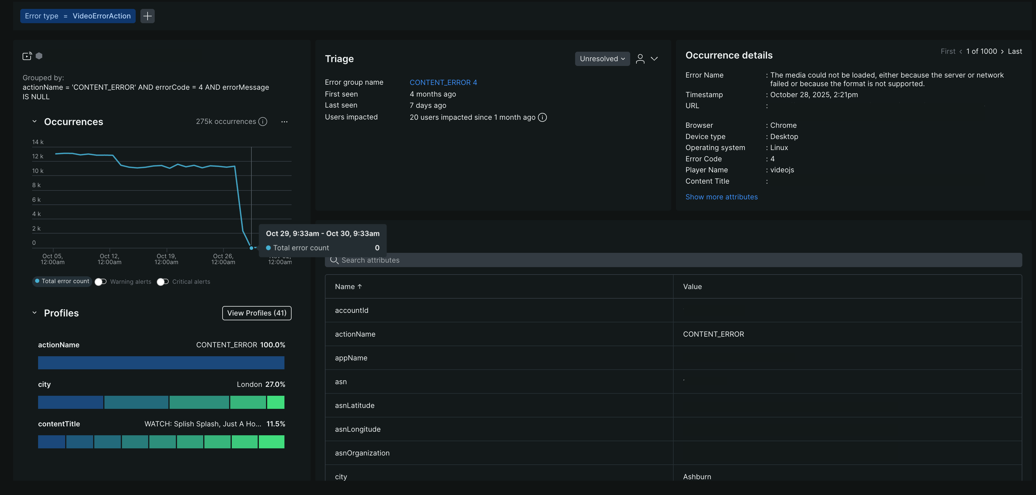
The Occurrences tab includes not only error name, timestamp url details, and error code, it also includes triage information and related distributed traces.

Triage section

The triage section links the specific error occurrence you're viewing to a system-created error group that has a unique fingerprint. Why does that matter? That unique fingerprint enables you to triage an error group using a status update or assignment. The system-created error groups are the ones you find on the Triage tab. For more info on how they are generated, see How error groups work.

A depiction of how to triage errors in APM
Copyright © 2026 New Relic Inc.

This site is protected by reCAPTCHA and the Google Privacy Policy and Terms of Service apply.