• /
  • EnglishEspañolFrançais日本語한국어Português
  • EntrarComeçar agora

Troubleshoot Fleet Control

Feature Availability

Fleet Control for Kubernetes clusters is generally available (GA). Support for managing agents on Linux and Windows hosts is currently in public preview.

For a complete list of supported agents and their environments, see our agent type compatibility documentation.

The public preview feature is provided pursuant to our pre-release policies.

This document outlines the steps to troubleshoot common issues during the installation or operation of Fleet Control.

Troubleshooting deployments with deployment events

Fleet Control provides a deployment events tab that gives you granular visibility into every event that occurs during a deployment. This is the primary tool for troubleshooting deployment issues and understanding root causes.

Accessing Deployment Events

There are two ways to access the Deployment Events tab:

From deployment history:

  1. Navigate to the deployments tab within a specific fleet.
  2. Click on the row of the deployment you want to investigate.
  3. On the deployment summary view, click the Deployment Events tab.

After creating a new deployment:

  1. After starting a deployment, the progress view will complete and transition to the deployment summary view.
  2. On this summary view, click the Deployment Events tab to immediately see events for troubleshooting or verification.

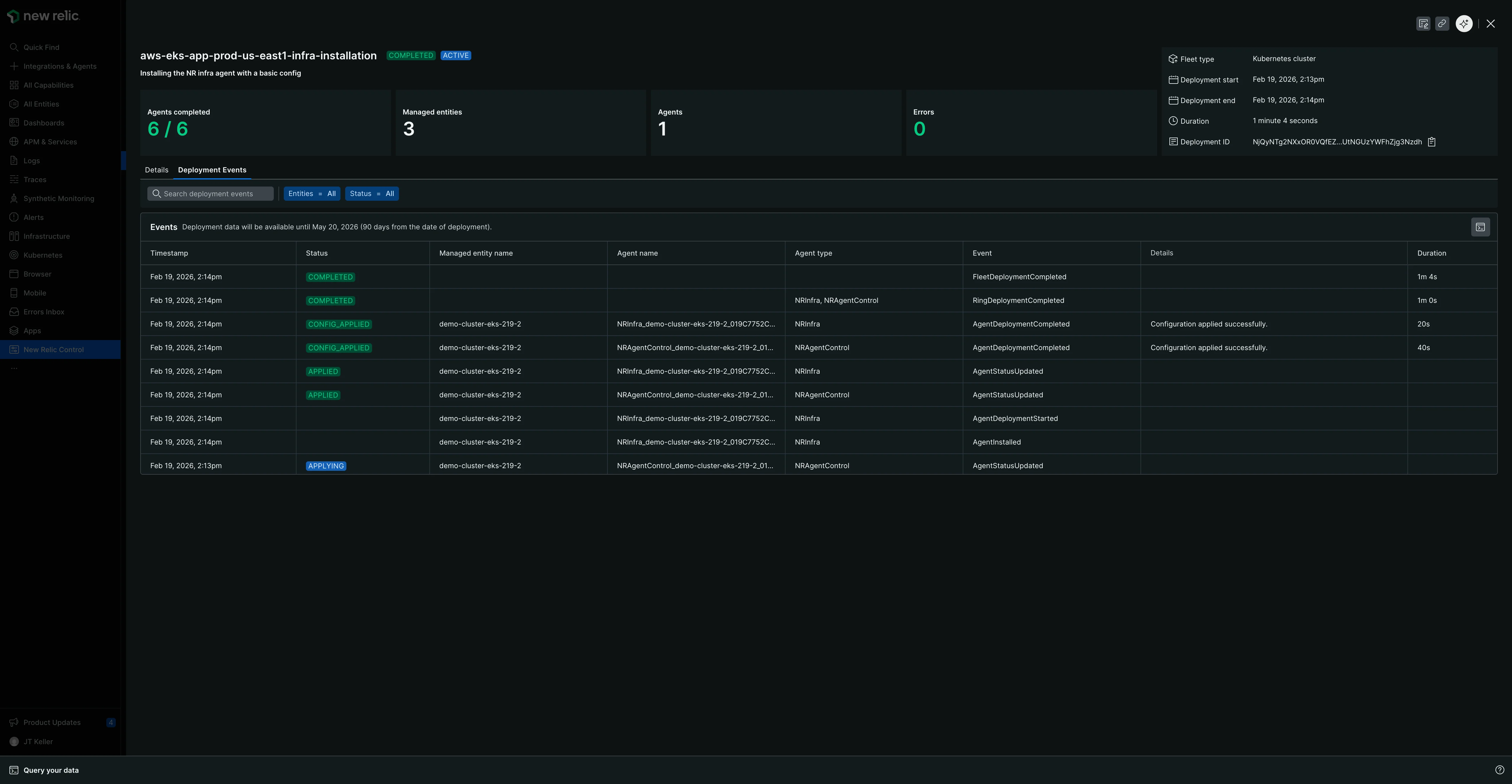
Understanding the Deployment Events table

The deployment events table displays atomic, event-level data for each action taken during a deployment. The table includes the following columns:

  • Timestamp: When the event occurred.
  • Status: The status of the event (for example, Completed, Config Applied, Applying).
  • Managed entity name: The name of the cluster or host where the event took place.
  • Agent name: The specific agent involved in the event.
  • Agent type: The type of agent (for example, New Relic Infrastructure, Fluent Bit).
  • Event: The type of event that occurred.
  • Details: Additional information about the event, often including error messages for failed events.
  • Duration: How long the event took to complete.
The Deployment Events tab showing deployment summary statistics and a chronological table of deployment events with timestamps, status badges, entity names, agent information, and event details.

Filtering and searching events

The deployment events tab provides several ways to narrow down events:

  • Search: Use the search bar to find specific events by keyword.
  • Filter by entities: Filter to show events for a specific managed entity. This is especially useful when you have a large fleet (for example, 100 clusters) and only one or a few entities failed.
  • Filter by status: Filter events by their status (for example, Completed, Config Applied, Applying) to focus on successful or problematic events.

Advanced troubleshooting with NRQL

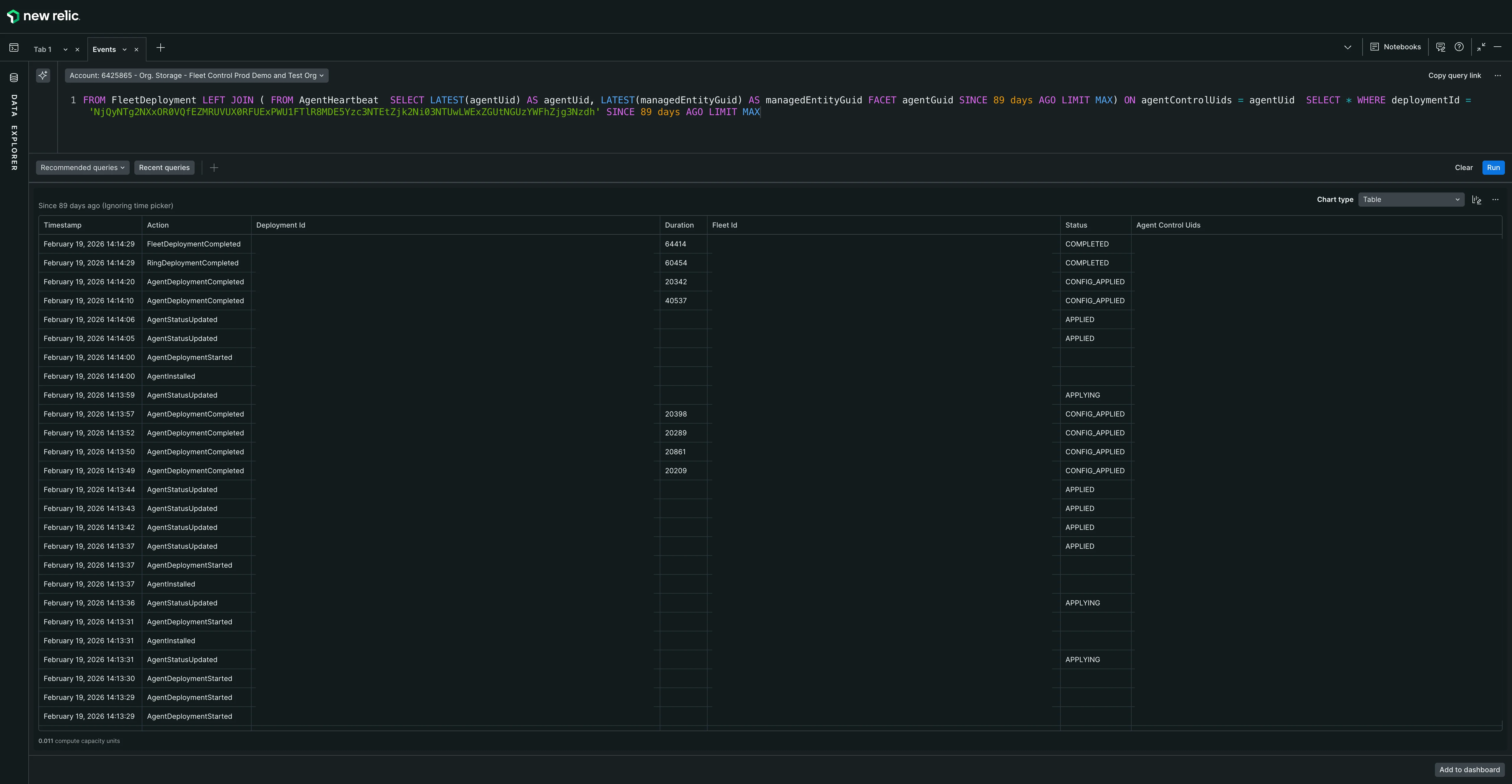
For more advanced troubleshooting, you can access the underlying NRQL query that populates the Deployment Events table:

  1. On the Deployment Events tab, locate the button to the right of the events table header.
  2. Click this button to open a NRQL query tab in the Data Explorer.
  3. The query will be pre-populated with the deployment ID and will display additional columns with more detailed information, including various IDs and metadata.
  4. You can modify this query if needed to further investigate the issue.
  5. Use the Data Explorer's standard features, such as switching between table and JSON format views.
Expanded deployment event showing detailed metadata in a key-value table with comprehensive event attributes including event IDs, service details, deployment metadata, agent information, and configuration parameters revealed through the NRQL query.

For more detailed information on using the Data Explorer, see our introduction to the Data Explorer.

Copyright © 2026 New Relic Inc.

This site is protected by reCAPTCHA and the Google Privacy Policy and Terms of Service apply.