Feature Availability
Fleet Control for Kubernetes clusters is generally available (GA). Support for managing agents on hosts is currently in public preview.
For a complete list of supported agents and their environments, see our agent type compatibility documentation.
The public preview feature is provided pursuant to our pre-release policies.
This document outlines the steps to troubleshoot common issues during the installation or operation of Fleet Control.
Using the Data Explorer
The New Relic Data Explorer is a powerful tool for investigating issues. You can access it by clicking Query your data at the bottom of most pages in the New Relic platform, or by using the keyboard shortcut CTRL+SHIFT+O
.
For more detailed information on its features, see our introduction to the Data Explorer.
Investigate deployment events with NRQL
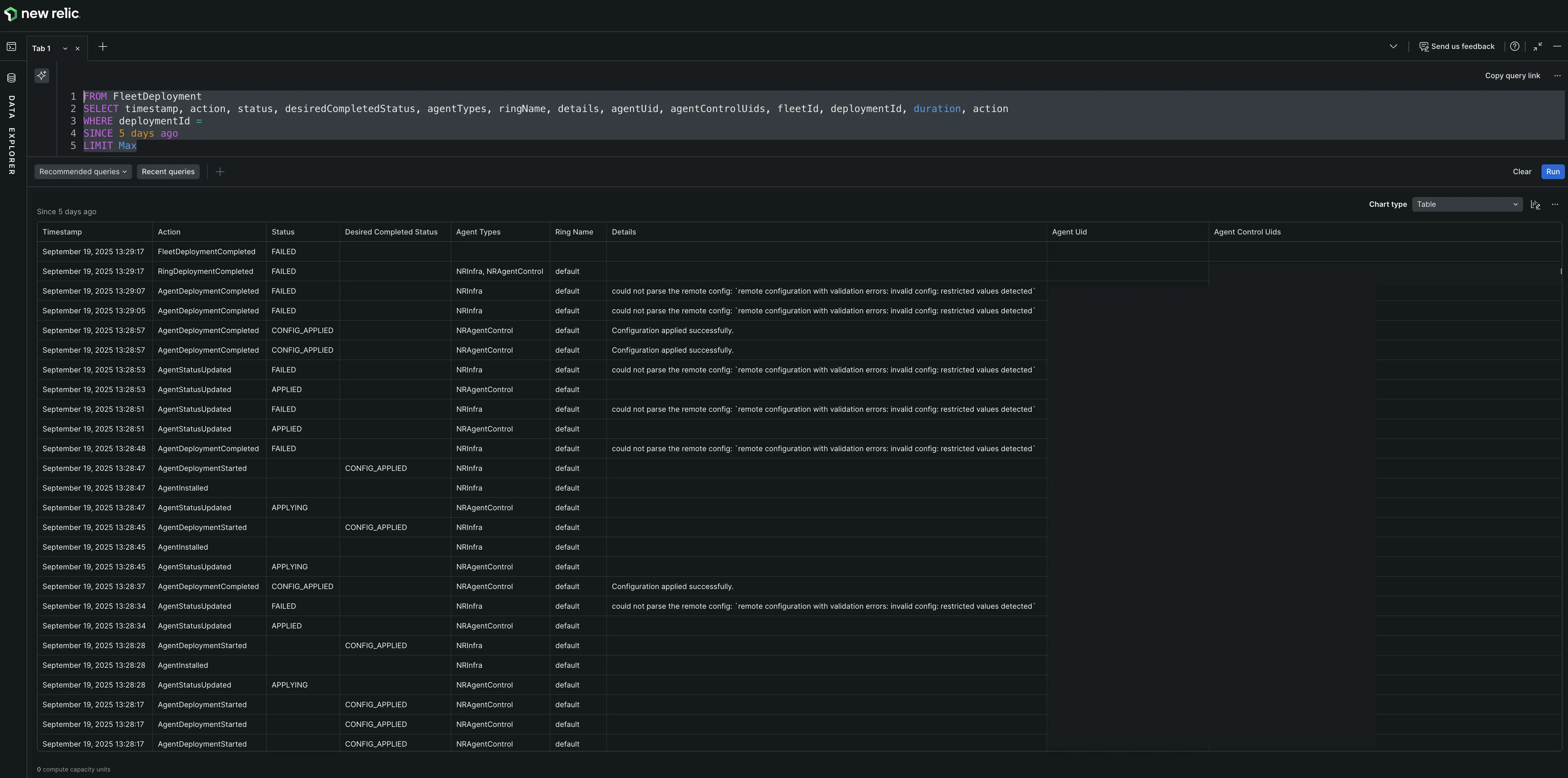
For complex deployment issues, you can run a NRQL query in the Data Explorer to see the granular, event-level data for a specific deployment. This allows you to see the exact sequence of actions and any errors that occurred.
To investigate a deployment:
- From the Deployments tab of a specific fleet, click on the name of the deployment you want to investigate. The deployment ID will be listed in the summary details. Copy this ID.
- Open the Data Explorer.
- Ensure the correct account is selected.
- Paste the following query into the query builder, replacing the placeholder with the ID you copied.
- Run the query. For easier analysis, view the results as a Table. The
details
column often contains insightful error messages.
FROM FleetDeployment SELECT timestamp, action, status, desiredCompletedStatus, agentTypes, ringName, details, agentUid, agentControlUids, fleetId, deploymentId, duration, action WHERE deploymentId = '<YOUR_DEPLOYMENT_ID>' SINCE 1 hour ago LIMIT MAX
